东升国际

    BOE(东升国际)-全球创新型物联网企业

    返回

    • /resource/a9f5c8e2-b4f1-457d-a986-530970fa26ad.svg
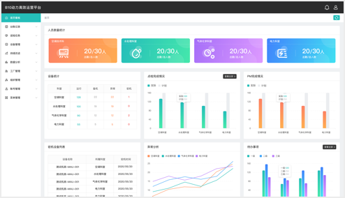
      • 能源数据自定义分析
      • 全面设备运行监控
      • 移动智能无纸化巡检
      • 高效运营持续改进
      • 能源数据自定义分析
      • 全面设备运行监控
      • 移动智能无纸化巡检
      • 高效运营持续改进

    • 园区场景-东升国际集团

      中国·北京

    • 楼宇场景-BOE 核心能力大楼

      中国·北京

    • 楼宇场景-东升国际北京创新中心

      中国·北京

    • 工厂场景-东升国际B1

      中国·北京

    • 查看更多